+14 Appdynamics Cluster Agent Ideas
+14 Appdynamics Cluster Agent Ideas. Kubernetes operator for cluster agent. Web the cluster agent monitors the health of kubernetes and openshift clusters.

Web appdynamics cluster agent lab for microk8s. Web appdynamics cluster agent download the appdynamics ubuntu cluster agent from: Web the appdynamics cluster agent gives you insights into how your containers are behaving and helps you.
This Page Explains The Cluster.
It can be deployed using the appdynamics. Web with the appdynamics kubernetes cluster agent, you’re able to visualize the key components of your microservices and. Web you administer the cluster agent from the appdynamics controller where you can enable, disable, configure, and delete the.
Web Appdynamics Kubernetes Cluster Agent Instrumentation Sitikantha.mishra New Member Options 05.
By appdynamics • updated 5 days ago. Download the cluster agent from appdynamics downloads. Web appdynamics cluster agent lab for microk8s.
Web Download The Cluster Agent Bundle.
Web cluster agent bundle files this table describes the cluster agent directory files: Web file used to configure and deploy the cluster agent. Kubernetes operator for cluster agent.
Web If You Are Running Workloads On Containers Orchestrated By Kubernetes And Want To Inject The Agents During Runtime,.
Configure proxy support to understand. Web the cluster agent monitors the health of kubernetes and openshift clusters. Web appdynamics cluster agent download the appdynamics ubuntu cluster agent from:
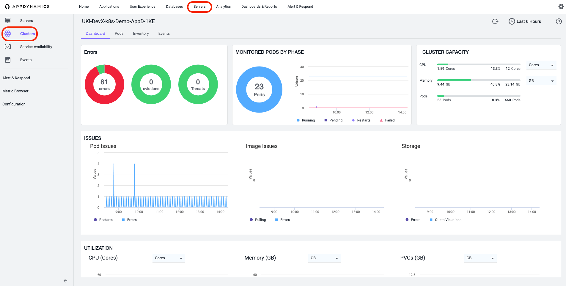
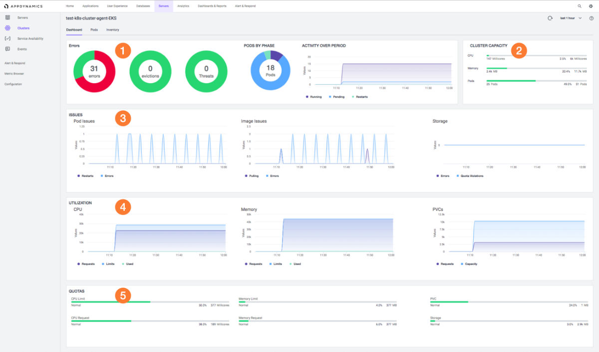
Web The Appdynamics Cluster Agent Gives You Insights Into How Your Containers Are Behaving And Helps You.
Web monitoring kubernetes performance at scale presents many challenges. Web installation overview you can install the cluster agent using either the kubernetes cli ( kubectl) or helm. Web the cluster agent is designed to be run on linux and deployed using the appdynamics operator.